Elasticsearch - замечательный продукт, который дарит нам не только удовольствие от пользования качественным ПО, но и ощущение скоростной езды по горной дороге. Вираж, запрос - ответ. Перевал, фильтр - выборка
А скорость?! В mysql выборка по одной учетной записи за сутки, с целью посчитать с каких же сайтов человек накачал больше всего байтов занимало 30-40 секунд. А тут суточная выборка по всем сотрудникам, с определением байтового ТОРа и пяток других запросов выполняются менее чем за секунду! Вот оно "счастие аналитика".
Но не все на СТОЛЬКО хорошо. Особенностью работы с большими данными, а ES позиционирует себя как продукт для обработки больших массивов информации, является снижение точности.
Давайте не будем падать в дебри 100% корректного описания внутренней кухни ES, а упростим описание в угоду пониманию. Кому нужны детали, добро пожаловать на сайт производителя. Все-равно лучше его не скажешь.
Итак. ES видит много-много (именно "много", а не 1478) запросов от пользователя Иванов на сайт www.ru. Все запросы примерно одинаковы (положим javasctipt резвится) и более-менее регулярны.
И тут, неожиданно для всех, аналитик Петров спрашивает - скажи ка мне, дорогой Elastic, а сколько раз сотрудник Иванов обращался к сайту www.ru. У ES нет времени на раздумья, ведь главное ответить быстро, чтобы Петров не успел забыть вопрос. Поэтому ES смотрит, что Иванов обращался к www.ru в 1й, 10й и 20 часы примерно 60 раз в час, значит за сутки он сделал около 1440обращений. Эта цифра и летит на экран. Примерно 1440, нужно держать в голове аналитику Петрову.
Хорошо, отвечает ошалевший от скорости ответа Петров, а сколько байтов сотрудник Иванов выдернул с сайта www.ru? И практически мгновенно получает ответ 288000. Замечательно! Тем более, что это почти соответствует точной цифре, то есть примерно 288000. А ES просто умножил 1440 на средний размер ответа сервера равный 200 байтам, который опять рассчитал по быстрому.
Все довольны, Петров отходит ко сну. Занавес.
"Да ладно", скажете вы, "выдумываешь тут какую-то чушь! Я по калькулятору считал. Байты почти сошлись".
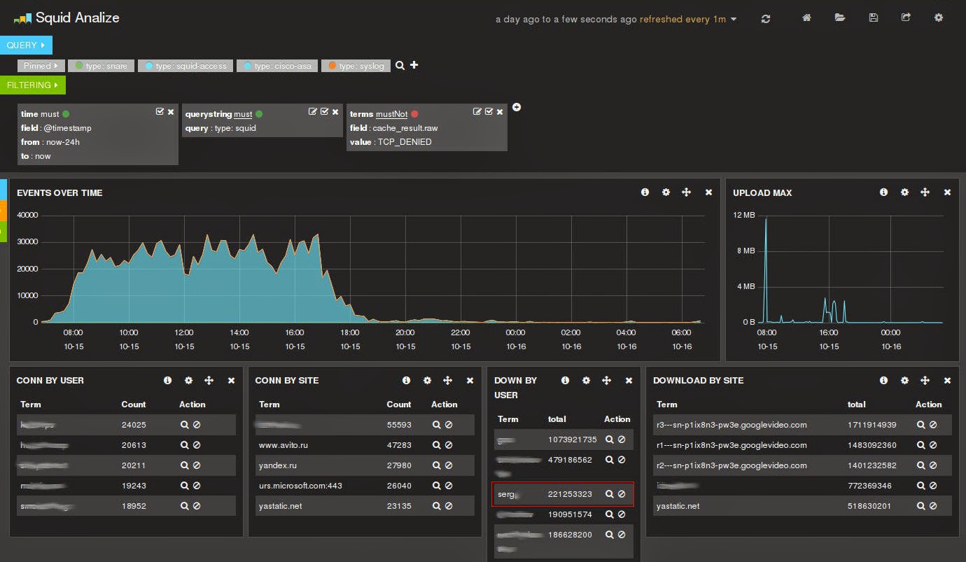
"Здорово", отвечу я, "только не всегда прогнозы и усреднения оказываются верными". Посмотрите на картинку ниже.
Утренний анализ за чашечкой кофе показал, что пользователь serg вытянул из Интернета за последние сутки примерно 221 мегабайт. Ну-ка глянем, чего это он вчера был таким вялым?
И видим, что цифра меняется в 1.5 раза! Все в шоке. Как так?
Оказывается - сменился контекст выборки и алгоритмы усреднения дали новый результат, который, кстати говоря, сильно ближе к реальному. Это и есть особенность работы с большими данными или цена скоростной выборки.
Мораль - будьте осторожны на горной серпантине и он подарит вам множество отличных видов.
А скорость?! В mysql выборка по одной учетной записи за сутки, с целью посчитать с каких же сайтов человек накачал больше всего байтов занимало 30-40 секунд. А тут суточная выборка по всем сотрудникам, с определением байтового ТОРа и пяток других запросов выполняются менее чем за секунду! Вот оно "счастие аналитика".
Но не все на СТОЛЬКО хорошо. Особенностью работы с большими данными, а ES позиционирует себя как продукт для обработки больших массивов информации, является снижение точности.
Давайте не будем падать в дебри 100% корректного описания внутренней кухни ES, а упростим описание в угоду пониманию. Кому нужны детали, добро пожаловать на сайт производителя. Все-равно лучше его не скажешь.
Итак. ES видит много-много (именно "много", а не 1478) запросов от пользователя Иванов на сайт www.ru. Все запросы примерно одинаковы (положим javasctipt резвится) и более-менее регулярны.
И тут, неожиданно для всех, аналитик Петров спрашивает - скажи ка мне, дорогой Elastic, а сколько раз сотрудник Иванов обращался к сайту www.ru. У ES нет времени на раздумья, ведь главное ответить быстро, чтобы Петров не успел забыть вопрос. Поэтому ES смотрит, что Иванов обращался к www.ru в 1й, 10й и 20 часы примерно 60 раз в час, значит за сутки он сделал около 1440обращений. Эта цифра и летит на экран. Примерно 1440, нужно держать в голове аналитику Петрову.
Хорошо, отвечает ошалевший от скорости ответа Петров, а сколько байтов сотрудник Иванов выдернул с сайта www.ru? И практически мгновенно получает ответ 288000. Замечательно! Тем более, что это почти соответствует точной цифре, то есть примерно 288000. А ES просто умножил 1440 на средний размер ответа сервера равный 200 байтам, который опять рассчитал по быстрому.
Все довольны, Петров отходит ко сну. Занавес.
"Да ладно", скажете вы, "выдумываешь тут какую-то чушь! Я по калькулятору считал. Байты почти сошлись".
"Здорово", отвечу я, "только не всегда прогнозы и усреднения оказываются верными". Посмотрите на картинку ниже.
Утренний анализ за чашечкой кофе показал, что пользователь serg вытянул из Интернета за последние сутки примерно 221 мегабайт. Ну-ка глянем, чего это он вчера был таким вялым?
И видим, что цифра меняется в 1.5 раза! Все в шоке. Как так?
Оказывается - сменился контекст выборки и алгоритмы усреднения дали новый результат, который, кстати говоря, сильно ближе к реальному. Это и есть особенность работы с большими данными или цена скоростной выборки.
Мораль - будьте осторожны на горной серпантине и он подарит вам множество отличных видов.

